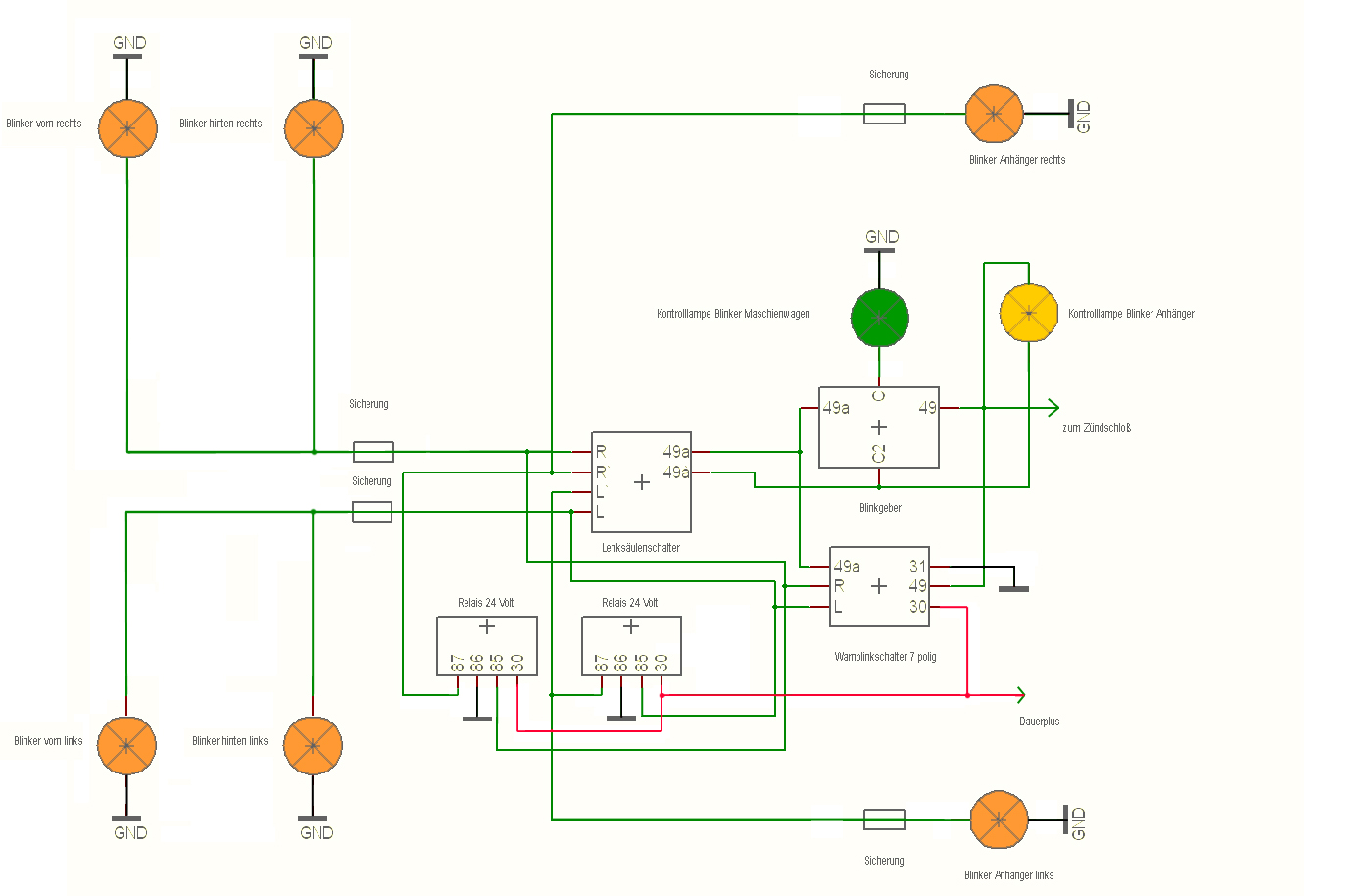
IFA LKW W50 - Warnblinklichtschalter