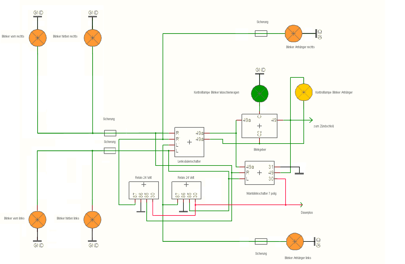
IFA LKW W50 - Warnblinkanlage nachrüsten